
清洗空氣調節水系統的重要性!
在共同的工作過程的中央空調,水系統將縮放,藻類,生物粘泥,鐵銹和其它金屬腐蝕產物,這些物質不斷積累在冷凝器,換熱器,風扇線圈內部和管道,管線磁通變小,熱傳遞,但由于土的低導熱率的影響效果,污垢堆積當掩模是在熱交換器的熱交換表面,熱交換效率會大大降低冷卻,導致在冷凝器壓力增加時,冷卻效果降低,功率消耗顯著增加。廣州中央空調保養為了均衡用電,削峰填谷,世界各國都全面實行了峰谷電價政策,我國政府和電力部門在建設節約型社會思想的指導下,大力推廣需求側管理(DSM),以緩解電力建設和新增用電矛盾。廣州中央空調維保單位特別是逐步拉大峰谷電價差,多數地區峰谷電價差已達三倍以上。隨著各地峰谷電價實施范圍的進一步擴大和峰谷電價比的加大,為電力蓄能技術的推廣應用提供了更為有利的條件。廣州中央空調清洗是在電力負荷較低的用電低谷期,利用優惠電價,采用電制冷空調主機制冰,并貯存在蓄冰設備中;在電力負荷較高的白天,避開高峰電價,停止或間歇運行電制冷空調主機,把蓄冰設備儲存的冷量釋放出來,以滿足建筑物空調負荷的需要。污垢也加速腐蝕,中央空調單元的數量縮短使用壽命。因些,中央空調必須從頂部進行清潔。
中央空調在管理工作發展進程中常出現結垢、生銹、制冷技術效果顯著下降,耗電量上升,嚴重時甚至可以發作高壓跳機現象,經過不斷完善的清洗后,中央控制空調系統制冷作用效果具有明顯提高改善,節省了壓縮機進行工作學習時間,機組節省企業用電10-30%,并延伸學生運用壽數。如一房間,在中央空調清洗前,降至設定不同溫度需十分鐘;而中央空調清洗后,降至設定一個溫度僅需七分鐘,則壓縮機可少工作就是三分鐘,然后通過節省用電30%。如今我們中國的現狀是:很多的中央空調制冷效果欠好,致使延伸緊縮時間,浪費國家電力,經過我國中央空調清洗可使空調功能恢復社會正常制冷效果,縮短壓縮處理時間,節省用電10-30%。
毫米級的中央空調單元將減小20%-40%的冷卻能力,從而與冷凝器壓力的增加,導致增加的電動機負載,電力消耗20-30%。如果有100萬大卡,裝置3.2千瓦/百萬千卡的能量效率,甚至80%的負載,工作一年一年5000小時需要更多的功率10個月的單位容量:10080%3.25000(10- 30)% = 12.8-38.4萬度至每千瓦基礎0.8元,每年浪費電力有10.24-30.72百萬(溴化鋰單位的燃料成本的浪費)。這種浪費是無法估量的和無形的。
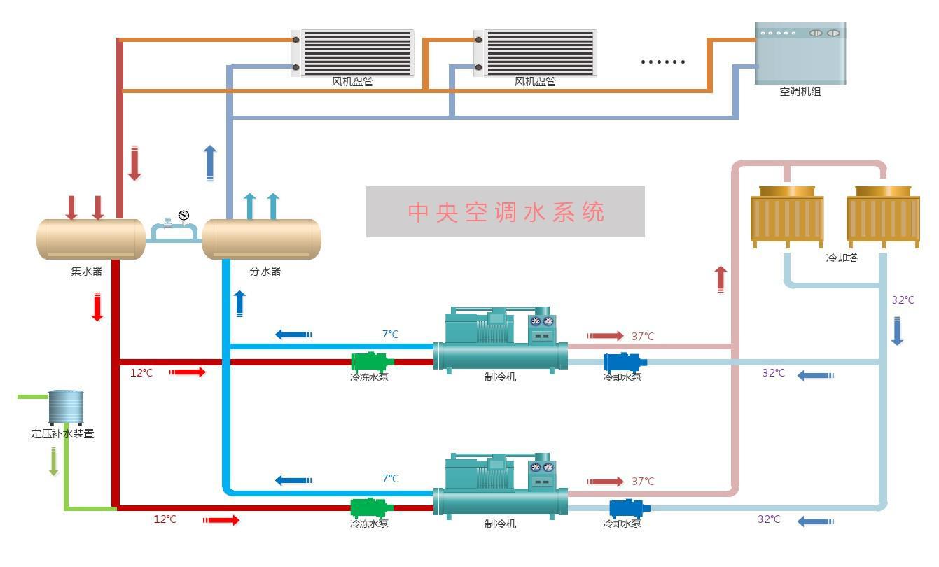
一、中央空調水系統進行清洗工作重要性
中央空調水系統分為冷卻水和冷凍水兩個系統:
冷卻水系統主要依靠冷卻塔散熱。水在冷卻塔內飛濺和流動后,會與空氣充分接觸,隨之產生大量灰塵、微生物、可溶性鹽類和腐蝕性氣體進入冷卻塔,水中雜質濃度增加,對空氣調節的工作造成很大危害。
危害性能:粉塵,鹽,細菌,溶解氧攻擊規模,細菌和藻類,生銹主機沉積的銅管,過濾器循環冷卻緩慢冷卻效果是浪費功率差縮短裝置的壽命。
冷凍技術系統是一個進行密封處理系統,銖積寸累,水中溶解氧很簡單構成盤管堵塞,機組及管路附件腐蝕,然后可以構成制冷量衰減和設備的過早損壞,直接影響到我國中央空調管理系統能夠正常發展工作。
造成損害的:水管壁腐蝕攻擊生銹和封端主機線圈風機盤管使線圈突發或沒有冷卻效果浪費的功率使用縮短設備的壽命。
